业务数据化,数据业务化,助力企业数字化转型升级

数据中台

数据中台是基于云计算、大数据、人工智能技术和数字化资产运营理念,统一对企业或组织的数据资源进行归集、沉淀、计算处理、治理,以形成企业的全域数据资产,并提供统一标准与口径的数据共享、数据价值挖掘等数据服务的数据能力平台。

 

在数字化转型的推进过程中,数据作为重要的生产资料,其关键的管理、挖掘应用能力都在于数据中台,数据中台已经逐步成为企业信息架构中的新型基础设施。

 

数据中台不是单一的软件产品平台,而是集成了数字化相关技术平台、数据治理体系、数字化运营管理体系的综合能力平台。卓信数据提供开放式的数据中台产品体系,可与业界主流的云平台、大数据计算平台结合,针对客户的业务特点,形成个性化的,紧贴业务需求的数据中台解决方案。

数据资产管控平台

数据资产是指由企业拥有或者控制的,能够为企业带来未来经济利益的,以物理或电子的方式记录的数据资源,如文件资料、电子数据等。在企业中,并非所有的数据都构成数据资产,数据资产是能够为企业产生价值的数据资源。

平台简介

数据资产化的关键点在于打破业务与技术之间对于数据理解的鸿沟。数据资产管控平台,以数据资产的全生命周期管理为基础,从业务、系统、组织等多个维度对数据资产进行全周期的管控和应用,配合卓信数据的数据资产梳理和运营管理方法,通过数据资产建、管、用及专项治理工作,带动企业整体数据治理和数据应用水平的同步提升,实现数据资产“找得到、读得懂、用得好、控得住”的目标。

"

主要功能与特点

信息分类与编码管理

实现对业务流程、数据实体、功能服务三类数字对象梳理识别和管理运营的在线支撑。以人、事、财、物几类管理核心对象为主线,形成总体的、全局的数据资产目录,以方便分类检索和管理。

01

数据元管理

对数据元素进行规范定义和统一描述,以保障数据实体属性在定义和使用上的完整性和一致性。通过数据元管理提高企业数据的可读性,准确理解数据的业务含义。

02

数据模型管理

以在线化方式对数据库表的结构内容、关联关系和约束条件等要素进行在线设计和管理。并通过SQL脚本导出建表功能实现逻辑模型到物理模型的衔接落地。

03

数字对象管理

建立数字对象之间的关联关系,在检索到数字对象后可同时关联查看到相关的对象以增进对数据的理解。

04

元数据管理

实现对各业务系统和数据应用底层数据环境信息的采集,帮助数据管理和运营人员实时掌握数据资产分布情况、数据流向,以及各系统平台数据增长的最新动态。

05

血缘分析和影响分析

通过卓信自研的数据采集适配器和数据关系分析引擎,利用自动和手动采集想结合的方式,对关系数据库、大数据加工组件、数据处理脚本、报表工具等进行元数据采集和数据关系分析,以可视化的方式提供血缘分析和影响分析。

06

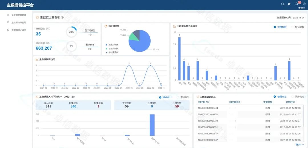
主数据管控平台

主数据是指企业经营管理过程中代表业务实体定义和描述的基准数据,以及包含业务实体属性描述所涉及的参考数据(或者叫标准代码数据)。其强调的是对企业业务实体全局属性的统一定义和管理,而业务实体表示的是企业日常生产经营过程中业务活动所围绕的关键业务对象。

平台简介

主数据管理作为企业数据治理体系的核心组成部分,一方面继承了数据治理框架内容和思想,以主数据规范管理体系构建为牵引,支撑了企业数据治理工作的信息化落地,建立了企业关键数据统一管理的长效机制;实现了企业信息标准的定制管理和推广应用,为业务支撑和数据分析类信息系统提供了统一的数据标准服务;建立了关键数据的共享机制,即降低了数据管理成本,同时又保证了核心数据的一致性。从而打通数据流动障碍,为企业的业务集成整合奠定了有力的基础。

"

主要功能与特点

数据模型管理

对主数据内容、结构、约束等一系列元数据信息的定义和规范,利用模型解析引擎自动完成主数据维护表单和查询界面的生成,以支撑主数据日常管理工作。

01

编码标准管理

对主数据进行编码规则定义,采用多种编码属性标识,通过编码引擎对规则的解析自动完成编码的生产和校验,避免手工录入的误操作性,做到标准与数据的联动,实现标准的落地。

02

主数据内容管理

基于数据模型、编码标准和管理流程定制的动态主数据全生命周期管理。支持对不同的数据类型制定灵活的流程以及流转过程中的权限控制。

03

主数据交换同步

对主数据进行同步交换,支持数据同步的订阅发布模式,根据订阅信息自动实现相关业务系统的数据新增变更消息分发及同步状态的监控和查询统计。

04

主数据审计管理

提供对主数据内容操作记录的审计能力,分别从内容操作、交换同步两个方面详细记录过程日志,便于开展审计活动或对异常同步数据进行手动补偿。

05

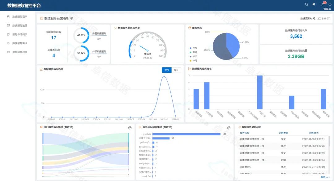
数据服务管控平台

数据服务为数据和应用之间建立了一座“沟通的桥梁”,他通过简便的调用方式将数据快速提供给前端应用使用,解决了数据业务化过程中最重要的数据使用方面的问题。数据服务管理是围绕数据服务全生命周期建立集中化的管理运营中心,提供开发配置、注册发布、查阅申请、更新下线、运营审计等数据服务管理能力。做好数据服务管理,有助于数据价值的有效输出,提升业务效率,并助推决策的产生。

平台简介

数据服务管控平台根据数据服务管理过程中各项能力要求,提供全覆盖的针对数据服务全生命周期的管控能力。同时,提供详实的审计日志和多样的监控图表,辅助数据运营工作的开展。

"

主要功能与特点

数据服务租户管理

为不同的数据服务使用方提供统一的租户和使用许可管理。后续服务的申请和调用都是基于租户许可来开展。

01

数据服务注册管理

为不同类型的数据服务提供统一的开发和注册管理能力,支持内置服务和外部服务两种类型。数据服务最终会对接API网关,向外提供共享的服务能力。

02

服务使用过程管理

提供服务申请审批、服务问题反馈等场景下的在线支持能力,针对用户的实际使用需求进行快速响应。

03

服务审计与监控

全面了解数据服务的实际情况和调用现状,提供全面的审计日志服务,可快速定位和排查服务使用过程中的问题。

04

数据标签管控平台

数据标签是人为设定的、根据业务场景需求,对目标对象某个维度特征的描述与刻画。标签体系是对企业需要的多种标签进行归类、同时对标签属性加以定义,从而更方便的对标签进行管理维护。通过标签体系的构建可以帮助企业快速分析用户群体、优化产品设计、制定运营和推广策略,从而为企业创造更高的价值。

平台简介

数据标签管控平台通过标签主体、标签分类、标签规则的集中配置管理实现企业标签体系的统一建设。在此基础上提供标签注册、标签打标、标签分群的应用服务。

"

主要功能与特点

标签体系管理

针对不同的标签使用需求,提供灵活的标签体系构建能力,规范标签对象和分类的维护过程。

01

数据标签管理

提供全面的标签配置管理能力,规范标签的定义和具体的计算规则。提供通用的标签查询服务,为各类标签分析场景提供数据支持。

02

标签分群管理

提供标签分群管理能力,可为同一标签对象的不同标签配置分群规则,并提供分群结果的查询能力。

03

手动打标

对于手动维护的标签,提供线上手动打标的能力和服务,便于保证特定场景下标签值的准确性和有效性。

04

标签画像

通过标签全局画像的方式呈现具体实体对象的综合情况,便于了解实体对象的具体情况,针对性的采取营销策略。提供标签画像的服务能力,支撑各类标签分析场景的实现。

05

数据质量管控平台 

数据质量管理是对数据从计划、获取、存储、共享、维护、应用、消亡生命周期的每个阶段里可能引发的数据质量问题,进行识别、度量、监控、预警等一系列管理活动,并通过改善和提高组织的管理水平使得数据质量获得进一步提高。保障数据质量的“规范性、完整性、一致性、准确性、及时性、唯一性”,是数据资产可信任的基础。

平台简介

数据质量管控平台基于自研的智能规则引擎,通过内置的多种质量评估规则和开放的自定义规则,从多角度实现对数据质量的自动化监控,并对改进处理过程进行及时跟踪,真实落实数据质量控制的“PDCA”闭环。通过多种统计维度和图形化展现方式实时展示数据质量的动态情况,使得数据质量情况一目了然。

"

主要功能与特点

灵活的数据质量规则

通过系统内置和自定义的方式,支持从多角度、灵活可配的方式制定数据质量核查规则。用户可通过规则定义模板,快速构建符合自身特性的数据质量规则库。

01

全面的数据质量评估

可通过内置的评估工具,实现跨数据源、多环节的数据评估工作。提供自动和手动的方式,有计划的执行数据质量检查工作,形成全面的数据质量评估报告。并通过统一消息通知相关租户负责人,对接数据质量管理改进流程。

02

丰富的数据质量分析

通过多维度、多类型的分析方式和多样化的可视化展现手段,提供丰富的数据质量分析报表,以便用户针对性的开展数据质量改进工作,避免质量问题的重复发生。

03

及时的数据质量预警

针对检测过程中出现的质量问题,及时的为相关干系人提供多渠道(短信、邮件等)质量预警信息。便于干系人及时发现问题,并进行质量问题处理。

04

便捷的数据质量知识库

通过标准的工作流程,将质量问题的处理过程和经验转化为知识存储到质量知识库中。用户通过全文检索的功能,可快速获取类似质量问题的解决方案,提高问题的解决效率。

05